+ Project

Dashboard

Um painel pensado para transformar dados em leitura rápida, organização visual e apoio real para tomada de decisão.

Analytics
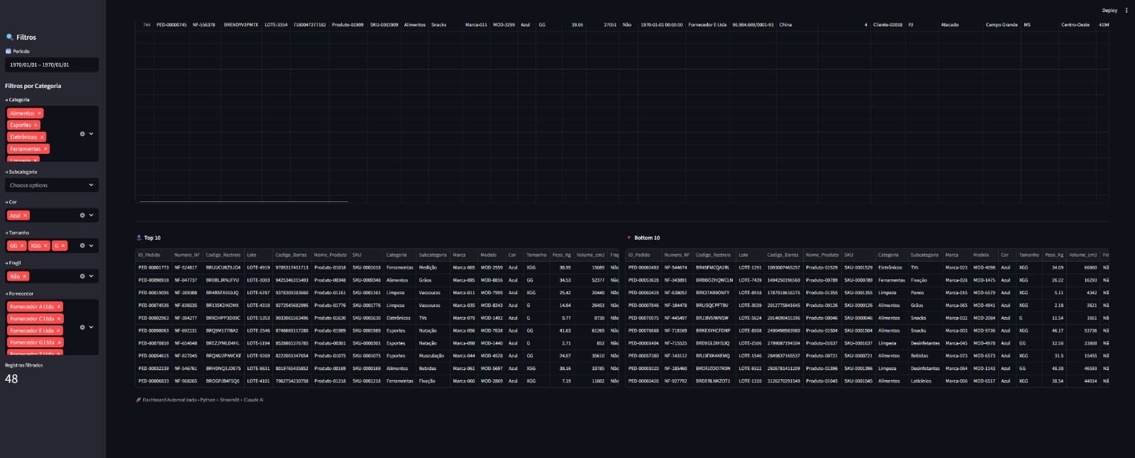
Tela principal do projeto Dashboard

Dashboard para visualização de dados, acompanhamento de métricas e leitura operacional mais clara.

Segunda tela do projeto Dashboard

Visão centralizada dos dados

O projeto foi construído para reunir indicadores importantes em uma interface única, facilitando leitura, comparação e monitoramento do desempenho em tempo real.

Terceira tela do projeto Dashboard

Interface orientada por métricas

Cada bloco do painel foi organizado para destacar o que realmente importa: números, tendências e recortes que ajudam a acompanhar operação e resultados sem excesso visual.

Quarta tela do projeto Dashboard

Leitura clara para decisão

A proposta do dashboard é tornar a análise mais objetiva. O visual foi pensado para apoiar gestão, facilitar entendimento e deixar a tomada de decisão mais segura.

O resultado foi um dashboard mais claro e funcional, preparado para transformar volume de dados em acompanhamento prático e útil para a operação.

Ver mais projetos da Gate80

Voltar para a vitrine